📈 Etapa 2.1: Creación del Dashboard Base en Grafana
🎯 Objetivo
Construir un dashboard en Grafana que permita visualizar y analizar las métricas recolectadas por Prometheus y los logs procesados por Loki, comprendiendo cómo reflejan el comportamiento del sistema en términos de rendimiento, latencia y errores.
📋 Construcción del Dashboard
1️⃣ Acceso a Grafana
- Ingresa a la interfaz web de Grafana, para esto, desde backstage busca la aplicación
obs-stack. Allí encontrarás la url del servicio de Grafana, tal como se muestra en las siguientes imagenes

- En el menú lateral, selecciona “Dashboard” y luego haz clic en “new”. Finalmente, haz clic en “Add Visualization”


2️⃣ Panel 1: Solicitudes Procesadas por Endpoint (por segundo)
Propósito: Crear la primera visualización en Grafana a partir de una métrica de Prometheus.
En este panel queremos observar la tasa de solicitudes por segundo agrupada por cada endpoint (uri).
📘 Paso 1: Seleccionar Datasource
- Seleccionar
Prometheuscomo Data source en la parte superior.

📘 Paso 2: Conocer las dos formas de construir una consulta
Grafana ofrece dos modos de creación de consultas
- Query Builder (constructor visual):
- Permite seleccionar las métricas y etiquetas desde menús desplegables sin necesidad de escribir código.
- Ideal para principiantes o cuando no se recuerda la sintaxis exacta.
- Puedes filtrar, agregar operaciones como
sum,rate,avgy agrupar por etiquetas (by).
- Code mode (modo código):
- Permite escribir directamente la consulta usando el lenguaje PromQL.
- Ideal para tener control total y combinar funciones más complejas.
Ambos modos producen el mismo resultado. Puedes cambiar entre ellos usando el botón “Code / Builder” sobre el campo de la consulta.
Builder mode

Code mode

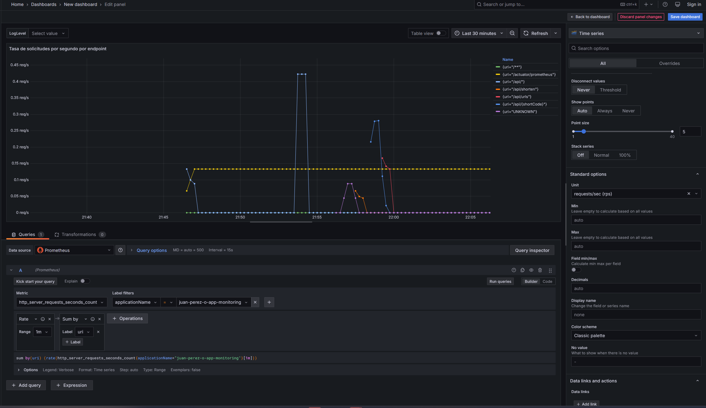
📘 Paso 3: Configuración de la consulta
Este panel mostrará cuántas solicitudes procesa tu aplicación por segundo, agrupadas por endpoint (uri).
Con esta visualización podrás identificar qué rutas se usan más, cómo varía la carga en el tiempo y si existen picos de tráfico que coincidan con aumentos en la latencia o errores.
La métrica utilizada cuenta cuántas solicitudes han sido procesadas y PromQL convierte esos conteos acumulados en una tasa (requests per second – RPS), usando la función rate. Para definir la consulta sigue los siguientes pasos:
En Code Mode, escribe la siguiente consulta PromQL:
sum by(uri) (rate(http_server_requests_seconds_count{applicationName="{nombre-de-tu-app}-monitoring"}[1m]))
Si prefieres usar el Query Builder, selecciona:
Metric: http_server_requests_seconds_count
Operation: Range functions -> Rate() con rango de 1m
Aggregate: Aggregate functions -> sum + `By label` uri
Filter: label applicationName = "{nombre-de-tu-app}-monitoring"
Ejemplo:
sum by(uri) (rate(http_server_requests_seconds_count{applicationName="juan-perez-p-app-monitoring"}[1m]))
📘 Paso 4: Configurar la visualización
En el panel derecho de Grafana encontrarás varias secciones con opciones que te permiten personalizar la visualización. Por ejemplo:
- Visualization: el tipo de gráfico (líneas, barras, gauge, tabla, etc.).

-
Panel options: título, descripción
-
Field options: formato de valores, colores, y límites de ejes.
-
Legend: cómo se muestran los nombres de las series (por ejemplo, mostrar el uri).
Recomendaciones
-
Elige
Time seriescomo tipo de visualización. -
Cambia el título del panel a:
Tasa de solicitudes por segundo por endpoint -
Activa la leyenda y selecciona Mode
Tabley PlacementRightpara mostrar los endpoints a la derecha. -
En la opción Unit utiliza el valor Throughput -> Requests/sec (rps)
-
Explora libremente las demás opciones del panel: Grafana te permite ajustar escalas, colores y estilos.
-
No tengas miedo de experimentar: la mejor forma de aprender es modificar y observar cómo cambia el gráfico.
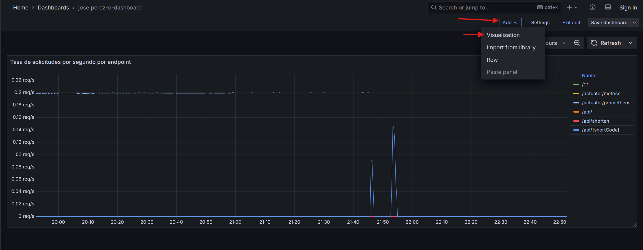
Al final deberías ver algo como esto

Una vez terminado, guarda el dashboard, asigna un nombre incluyendo tu nombre de usuario. Por ejemplo jose.perez-o-dashboard
3️⃣ Panel 2: Latencia Promedio de Solicitudes
Desde la vista de dashboard, usa la opción Add y luego la opción Visualization para añadir nuevos paneles.

Título sugerido: Latencia promedio de respuesta por endpoint(s)
Interpretación: Este panel muestra cuánto tarda tu aplicación, en promedio, en responder a las solicitudes por cada endpoint. Una latencia estable y baja indica buen rendimiento; picos pueden sugerir saturación, procesamiento intensivo o problemas en la base de datos.
Query PromQL
sum by(uri) (rate(http_server_requests_seconds_sum{applicationName="{nombre-de-tu-app}-monitoring"}[1m])) / sum by(uri) (rate(http_server_requests_seconds_count{applicationName="{nombre-de-tu-app}-monitoring"}[1m]))
Configuraciones recomendadas:
Tipo de visualización recomendado :
- Time series para observar su evolución temporal.
- Alternativamente,Gauge o Stat panel : Muestra el valor promedio actual de latencia en segundos.
Unidad: segundos (s)
Rangos de color: ( Crear thresholds)
-
Verde: < 0.2 s
-
Amarillo: 0.2 – 0.5 s
-
Rojo: > 0.5 s
Nota: Usualmente la latencia se mide utilizando histogramas en lugar de calcular simplemente el promedio, observando, por ejemplo el p99 de la latencia, o algun percentil de interés. Para más información sobre cómo añadir los histogramas a la aplicación puedes revisar este blog .
4️⃣ Panel 3: Errores de Aplicación (HTTP 4xx / 5xx)
Título sugerido: Tasa de errores de aplicación (HTTP 4xx / 5xx)
Propósito: Visualizar la frecuencia de errores que ocurren en tu aplicación, diferenciando entre:
- Errores 4xx: solicitudes inválidas o mal formadas (fallos del cliente).
- Errores 5xx: fallos internos del servidor o la lógica de negocio.
Este panel permitirá detectar momentos en los que la aplicación falla y relacionarlos con cambios en la carga o en la latencia.
Query PromQL:
sum by(status, uri) (rate(http_server_requests_seconds_count{status=~"4..|5..", app="{nombre-de-tu-app}-monitoring"}[1m]))
Otros ajustes:
Unit Requests per second
Tipo de visualización recomendado :
- Time series para observar su evolución temporal.
Aplica los ajustes de visualización que consideres necesarios
5️⃣ Panel 4: Visualización de Logs de Aplicación (Loki)
Título sugerido: Explorador de logs
Propósito:
Observar los logs generados por la aplicación Java en tiempo real, filtrarlos por nivel de severidad (info, warn, error) y relacionarlos con las métricas vistas en los paneles anteriores.

📘 Paso 1: Crear la variable $LogLevel
- En la parte superior del dashboard, haz clic en el ícono ⚙️ (Settings) → Variables → Add variable.
- Configura los siguientes campos:
| Campo | Valor |
|---|---|
| Name | LogLevel |
| Label | LogLevel |
| Type | Custom |
| Values separated by commas MAYUS | INFO, WARN, ERROR |
| Include All option | ✅ Activado |
| Multi-value | ✅ Activado |
- Haz clic en Add y luego en Save dashboard.
Esta variable permitirá filtrar dinámicamente el nivel de logs visualizado desde un menú desplegable en la parte superior del dashboard.

📘 Paso 2: Crear el panel de logs
- Desde el dashboard, selecciona “Add panel” y elige la fuente de datos
Loki. - En el campo de consulta, escribe la siguiente query LogQL:
{app="{nombre-de-tu-app}-monitoring"} | level =~ `$LogLevel`
Interpretación de la consulta:
Muestra todos los logs generados por el contenedor tu aplicacion, filtrando dinámicamente según el nivel seleccionado en $LogLevel.
📘 Paso 3: Configuración de visualización
Tipo: Logs panel
Opciones recomendadas:
-
Activar “Wrap lines” (para leer mensajes largos).
-
Ordenar por timestamp descendente.

🌟 Extensión del Laboratorio: Creación de Visualizaciones Adicionales
Ahora que ya configuraste tu dashboard base y los paneles principales (solicitudes, latencia, errores y logs), es momento de explorar por tu cuenta las métricas y datos disponibles para crear tus propias visualizaciones.
El objetivo es que practiques la interpretación de métricas y aprendas a elegir representaciones adecuadas para comunicar el estado y comportamiento del sistema.
🛠️ Extensión del Dashboard
Hasta este punto has construido el dashboard base, con paneles que muestran las solicitudes, la latencia, los errores y los logs de la aplicación.
Ahora usarás las métricas restantes disponibles en Prometheus y los datos de Loki para ampliar tu dashboard con tus propias visualizaciones.
📝 Instrucciones
Diseña al menos dos nuevas visualizaciones que complementen las ya existentes.
Para cada una, define: (No olvides agregarlo a tu bitácora)
- Propósito: qué quieres analizar o mostrar.
- Título del panel: un nombre claro y descriptivo.
- Query: la expresión PromQL o LogQL que usarás.
- Tipo de visualización: Time series, Gauge, Bar chart, Stat, Logs, entre otros.
- Ajustes opcionales: colores, unidades, leyenda, rango de tiempo o frecuencia de actualización.
- un breve comentario por cada panel adicional donde expliques qué conclusiones o patrones observaste.
💡 Recomendaciones
- Explora las métricas disponibles en
actuator/prometheus, adicionalmente puedes proponer nuevas visualizaciones de las métricas que ya se han utilizado si las consideras relevantes para monitorear la aplicación. - Si usas Loki, puedes aplicar expresiones regulares y filtros para contar, agrupar o visualizar logs específicos (por ejemplo, errores, advertencias o mensajes informativos).
- Usa el modo Builder si prefieres construir consultas desde menús, o el modo Code para escribir las expresiones directamente. Si deseas, apoyate de modelos LLM para generar las consultas a partir del propósito previamente definido.
- Ajusta los colores y unidades para que los datos sean fáciles de leer (por ejemplo, convertir bytes a MB o segundos a milisegundos).
- Prueba diferentes tipos de panel hasta encontrar la visualización que mejor comunique el comportamiento observado.
📝 Análisis Final (Bitácora)
- ¿Qué otros datos te gustaría visualizar si tuvieras más información disponible?
✅ Verificación
Asegúrate de haber completado:
- ☑️ Dashboard con 4 paneles base (solicitudes, latencia, errores, logs)
- ☑️ Al menos 2 visualizaciones adicionales
- ☑️ Documentación completa en tu bitácora
- ☑️ Capturas de pantalla de todos los paneles
💡 Tip: Un buen dashboard cuenta una historia sobre el comportamiento de tu sistema.
📍 Próximos Pasos
Ahora que tienes un dashboard funcional, es momento de crear tu propia métrica personalizada.
💾 Al hacer clic, tu tiempo será guardado automáticamente y continuarás a la siguiente etapa